sk:hlohovec_technologia_prehlad
Obsah
Prehľad technologických obrazoviek
Indikačný panel poruchovej signalizácie
Zobrazuje stav Indikačného panelu poruchovej signalizácie MBT a ovládanie režimov Leto/Zima, prevetranie VZT, Dverné clony a režimu nočná.
Kotolňa
Parametre ÚK
Parametre Kotol
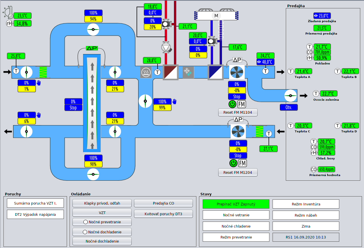
VZT I.
Klapky prívod, odťah
VZT
Predajňa CO
Dverné Clony
Parametre - Dverné clony
Nastavenie - Dverné clony
Parametre - Predajňa
Doohrevy
Parametre Koncesie
Parametre Pokladne
Priestor OZ
Sahary
Parametre
Odťahové ventilátory
Parametre M26
sk/hlohovec_technologia_prehlad.txt · Posledná úprava: 2020/09/17 11:41 (externá úprava)


















