sk:zapli:kfl_trnava2930:tt2930_technologia_prehlad
Obsah
Prehľad technologických obrazoviek
Indikačný panel poruchovej signalizácie
Zobrazuje stav Indikačného panelu poruchovej signalizácie MBT a ovládanie režimov Leto/Zima, prevetranie VZT, Dverné clony a režimu nočná.
Predajňa
Zázemie
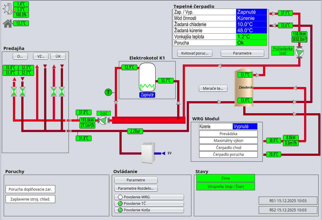
Strojovňa
VZT
Zobrazuje stav a umožňuje ovládanie vzduchotechnický jednotiek pripojených cez Bacnet/IP a Modbus RTU
Dverné Clony
Klimatizácie
Odťahové ventilátory
sk/zapli/kfl_trnava2930/tt2930_technologia_prehlad.txt · Posledná úprava: 2025/12/15 09:11 od arsi






