sk:zapli:kfl_trnava3430:tt3430_technologia_prehlad
Obsah
Prehľad technologických obrazoviek
Indikačný panel poruchovej signalizácie
Zobrazuje stav Indikačného panelu poruchovej signalizácie MBT a ovládanie režimov Leto/Zima, prevetranie VZT, Dverné clony a režimu nočná.
Predajňa
Zobrazuje stav technologických zariadení na predajnej ploche a umožňuje ovládanie DALI osvetlenia obchodnej uličky.
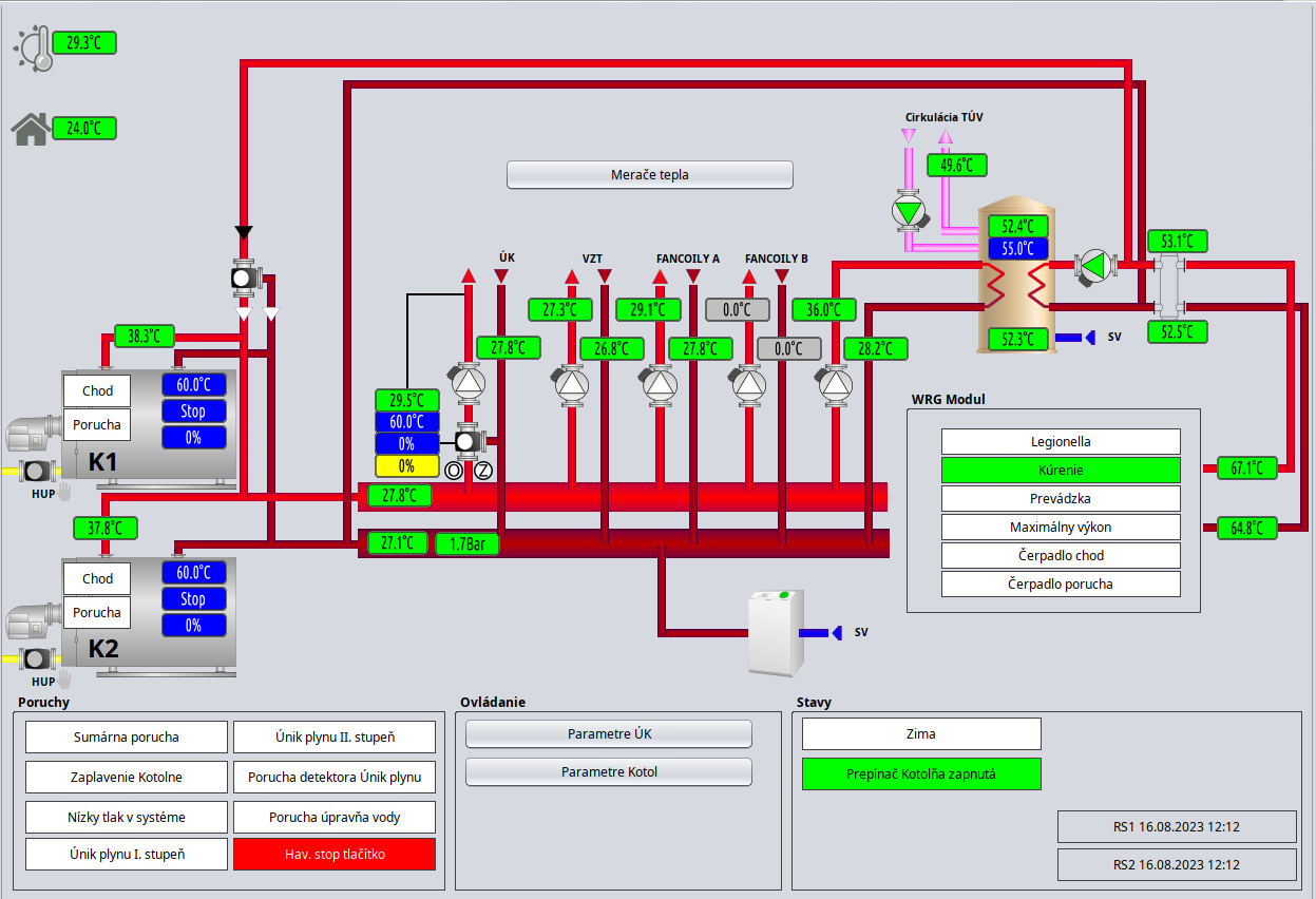
Kotolňa
VZT
Zobrazuje stav a umožňuje ovládanie vzduchotechnický jednotiek pripojených cez Bacnet/IP a Modbus RTU
Dverné Clony
Klimatizácie
Odťahové ventilátory
sk/zapli/kfl_trnava3430/tt3430_technologia_prehlad.txt · Posledná úprava: 2023/08/16 10:28 (externá úprava)





